Dashboard Grafana
Ici je vous laisse une sélection des Dashboard Grafana que je trouve les plus complets et jolis.
Monitoring de NAS QNAP (14572)
Docker Node Exporter Full (1860)
Node Exporter Full (1860), il est dédié aux conteneurs Docker :
https://grafana.com/grafana/dashboards/1860-node-exporter-full/
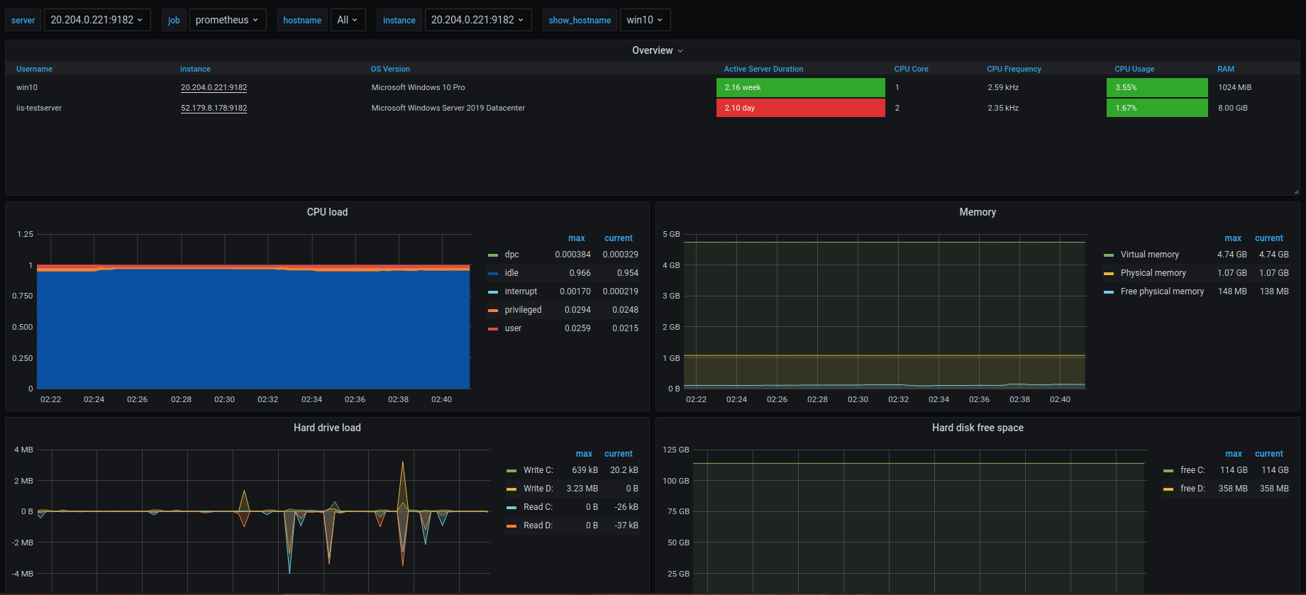
Windows Prometheus Exporter (13868)
Windows Prometheus Exporter (13868), pour moi le meilleur, traduit du chinois :
https://grafana.com/grafana/dashboards/13868-windows-exporter-for-prometheus-dashboard/
Windows Exporter Node (14510)
Windows Exporter Node (14510) :
https://grafana.com/grafana/dashboards/14510-windows-exporter-node/
Windows Node (2129)
Windows Node (2129) : https://grafana.com/grafana/dashboards/2129-windows-node/
Windows Exporter Dashboard (14694)
Windows Exporter Dashboard (14694) :
https://grafana.com/grafana/dashboards/14694-windows-exporter-dashboard/
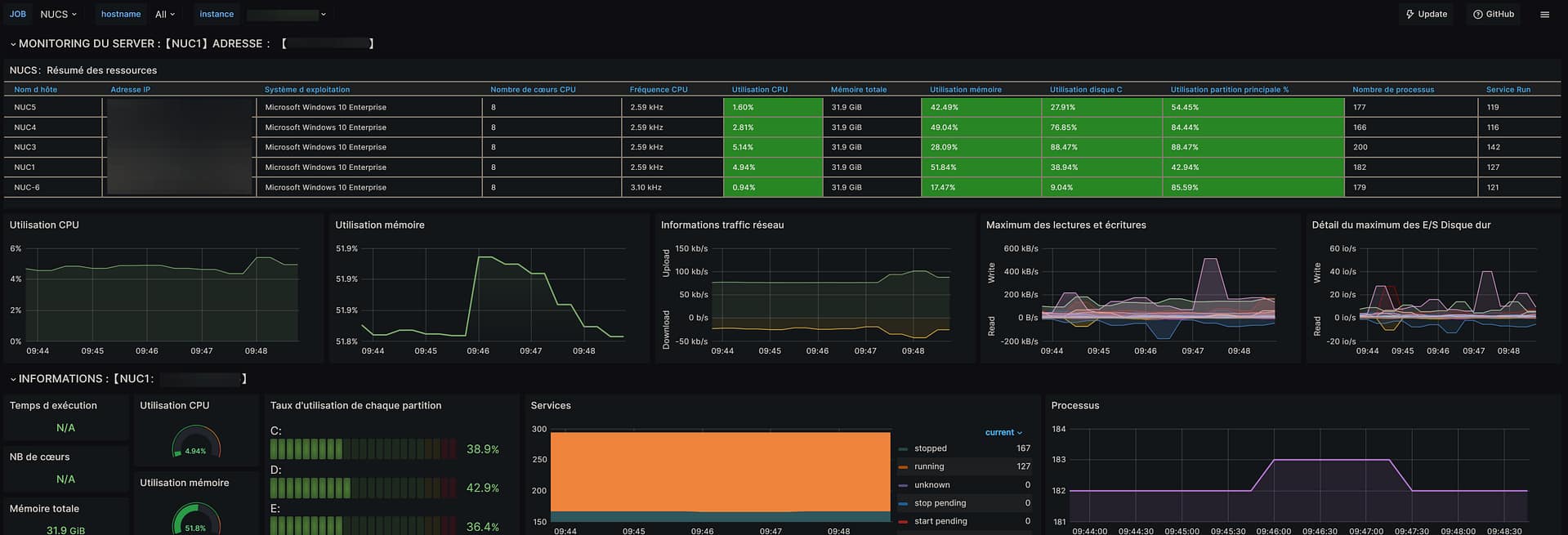
Mon dashboard Windows
Voici mon modèle de dashboard, c’est une version modifiée du 13868, il suffit de copier le code dans un fichier en .json et de l’importer dans Grafana.
